The OpenTelemetry framework is an open-source tool for observability. Combined with Elastic Observability, it provides powerful insights into distributed systems, allowing organizations to monitor, troubleshoot, and optimize their applications efficiently. In this article, we will provide a detailed guide on how to set up an OpenTelemetry demo with Elastic Observability. We will cover essential steps, configurations, and best practices to help you leverage the full potential of observability in your environment.

Understanding OpenTelemetry and Elastic Observability:
OpenTelemetry:
- OpenTelemetry is a project under the Cloud Native Computing Foundation (CNCF) that aims to provide a cohesive approach to instrument, generate, collect, and export telemetry data, which includes metrics, traces, and logs, from software applications. It offers libraries for instrumenting code in various programming languages and provides standardized APIs to capture telemetry data from different components of distributed systems.
Elastic Observability:
- Elastic Observability is a complete solution for observability provided by Elastic. It provides integrated tools for monitoring, logging, and tracing distributed applications. The solution includes Elastic APM (Application Performance Monitoring), Elastic Logs, and Elastic Metrics, all of which are seamlessly integrated within the Elastic Stack.
Setup Details:
This doc will cover both “How to set up the OpenTelemetry demo with Elastic Observability” using Docker compose or Kubernetes.
Download the source code of the application from GitHub Repo.
Download your application on a Kubernetes cluster in your cloud service of choice or local Kubernetes platform. First, clone the directory locally. Make sure you have kubectl and helm also installed locally:
git clone https://github.com/elastic/opentelemetry-demo.git
OTEL_EXPORTER_OTLP_ENDPOINT is Elastic's APM Server
OTEL_EXPORTER_OTLP_HEADERS Elastic Authorization
Under Integrations->APM in your Elastic cloud, find these values in OpenTelemetry setup instructions.
Docker compose
Start a free trial on Elastic Cloud and copy the endpoint and secretToken from the Elastic APM setup instructions in your Kibana.
- Open the file src/otelcollector/otelcol-elastic-config-extras.yml
in an editor and replace the following two placeholders:
YOUR_APM_ENDPOINT_WITHOUT_HTTPS_PREFIX: Your Elastic APM endpoint (without https:// prefix) that must also include the port (for example: 987654.xyz.com:443).
YOUR_APM_SECRET_TOKEN: your Elastic APM secret token.
The updated file should look like the below(Make sure to note the actual format for the secret token including the Bearer keyword)
exporters:
otlp/elastic:
# !!! Elastic APM https endpoint WITHOUT the "https://" prefix
endpoint: "11111111111.apm.xyz.xyz.cloud.es.io:443"
compression: none
headers:
Authorization: "Bearer aaaaaaaaaaaaaaa"
exporters:
otlp/elastic:
# !!! Elastic APM https endpoint WITHOUT the "https://" prefix
endpoint: "11111111111.apm.xyz.xyz.cloud.es.io:443"
compression: none
headers:
Authorization: "Bearer aaaaaaaaaaaaaaa"
service:
pipelines:
traces:
receivers: [otlp]
processors: [batch]
exporters: [spanmetrics, otlp/elastic]
metrics:
receivers: [otlp, spanmetrics]
processors: [batch]
exporters: [otlp/elastic]
logs:
receivers: [otlp]
processors: [batch]
exporters: [otlp/elastic]
The updated file should look something like the above. Fixed a minor issue in the metrics section downloaded from GitHub.
Start the demo with the below command from the repository’s root directory:
docker-compose up -d
Kubernetes
Create a Kubernetes cluster. Set up Kubectl and Helm.
- Set up Elastic Observability on Elastic Cloud.
- Create a secret in Kubernetes with the following command.
kubectl create secret generic elastic-secret \ --from-literal=elastic_apm_endpoint='YOUR_APM_ENDPOINT_WITHOUT_HTTPS_PREFIX' \
--from-literal=elastic_apm_secret_token='YOUR_APM_SECRET_TOKEN'
Don’t forget to replace
YOUR_APM_ENDPOINT_WITHOUT_HTTPS_PREFIX: Your Elastic APM endpoint (withouthttps://prefix) that must also include the port (for example:987654.xyz.com:443).YOUR_APM_SECRET_TOKEN: Your Elastic APM secret token(Refer Docker-Compose Section).
3. Execute the following commands to deploy the OpenTelemetry demo to your Kubernetes cluster.
# switch to the kubernetes/elastic-helm directory cd kubernetes/elastic-helm # !(when running it for the first time) add the open-telemetry Helm repostiroy helm repo add open-telemetry https://open-telemetry.github.io/opentelemetry-helm-charts # !(when an older helm open-telemetry repo exists) update the open-telemetry helm repo helm repo update open-telemetry # deploy the demo through helm install helm install -f values.yaml my-otel-demo open-telemetry/opentelemetry-demo
Once your application is up on Kubernetes, validate that all the pods are running in the default namespace.
kubectl get pods -n default
Kubernetes Monitoring:
This demo includes cluster-level metrics and Kubernetes events collection. To enable Node-level metrics collection and autodiscovery for Redis Pods, run an additional Otel collector Daemonset.
helm install daemonset open-telemetry/opentelemetry-collector --values daemonset.yaml
Explore and analyze the data With Elastic
View your OTel instrumented services in Kibana’s APM Service Map. To access, go to APM in Elastic Observability UI and select servicemap.



If you are seeing this, it means that data is being sent to the Elastic cluster by the OpenTelemetry Collector. You can now explore the data and experiment with it.
To get a comprehensive understanding of all the services and transaction flows between them, you can refer to the APM service map (as demonstrated in the previous step). Additionally, you have the option to examine individual services and the collected transactions.


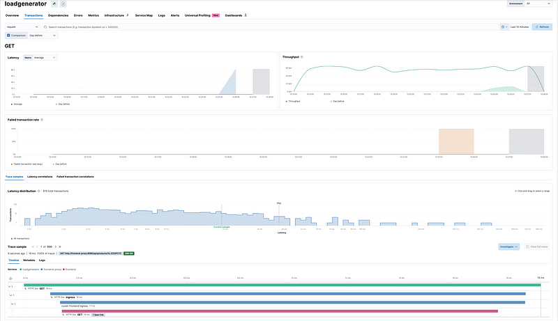
As you can see, the loadgenerator details are listed:
- Average service latency
- Throughput
- Main transactions
- Failed traction rate
- Errors
- Dependencies
Now Click on Transactions → GET(or any request) and we can see the full trace with all the spans. You can further explore and analyze data, examining it with minute detail.
Elastic utilizes machine learning to identify potential latency issues across services by analyzing the trace. Users can easily access the Latency Correlations tab and run the correlation.

Analyze your data with Elastic machine learning (ML)
After integrating OpenTelemetry metrics with Elastic, you can begin to analyze your data using Elastic’s machine-learning capabilities.
Related Articles:
Elastic RUM (Real User Monitoring) with Open Telemetry (OTel).
Test and Analyze OpenTelemetry Collector processing
Configuration of the Elastic Distribution of OpenTelemetry Collector (EDOT)
OpenTelemetry: Automatic vs. Manual Instrumentation — Which One Should You Use?






Leave a Reply